Claude Code 監控秘錄:OpenTelemetry(OTel/OTLP)實戰指南

稟告主公:此乃司馬懿進呈之兵書,詳解如何以 OpenTelemetry 陣法,令臥龍神算之一舉一動盡在掌握,知糧草消耗、察兵器效能、辨戰報異常,使主公運籌帷幄於大帳之中。
為何需要斥候情報?
司馬懿稟告主公:
臥龍神算(Claude Code)乃當世利器,然若無斥候回報,主公便如蒙眼行軍——兵器耗損幾何、糧草消費幾許、哪路斥候出了差錯,一概不知。臣以為,此乃兵家大忌。
無情報之弊,有四:
軍費不明:不知每日每週糧草消耗幾何,哪場戰役尤為耗費
用兵不察:哪件兵器最常被調遣?哪件兵器行動最遲緩?
功績難量:無法向諸將或主公展示神算工具帶來的實際戰果
敗仗難溯:兵器偶有失靈卻不知是哪件、發生在何種陣仗之中
透過 OpenTelemetry 陣法整合,主公可得以下情報:
✅ 即時掌握等效軍費消耗(精確到每支兵馬、每五分鐘的耗糧節奏)
✅ 分析糧草使用效率(糧倉補給命中率、輸入糧草 vs 產出糧草之比)
✅ 掌握兵器出征行為(哪件兵器最常出動、哪件行進最遲)
✅ 追查折戟與傳令失利(逐筆查閱失靈兵器、驛站告急、虎符拒發記錄)
✅ 多路諸侯比較(按使用者、團隊、部門分層分析兵力消耗)
連環陣法總覽
司馬懿展開沙盤,向諸將說明:
┌─────────────────────────────────────────────────────────────────┐
│ 主公之大本營(開發機器) │
│ │
│ 臥龍神算 CLI │
│ ├── CLAUDE_CODE_ENABLE_TELEMETRY=1 ← 命令斥候出發的虎符 │
│ ├── OTEL_METRICS_EXPORTER=otlp → 軍情數報 │
│ └── OTEL_LOGS_EXPORTER=otlp → 戰報文書 │
│ │ │
│ │ OTLP gRPC :4317 / HTTP :4318(驛道) │
│ ▼ │
│ ┌────────────────────────────────┐ │
│ │ 情報中樞(OTel Collector) │ ← 傳令中軍,統一收發 │
│ │ (otel/opentelemetry- │ │
│ │ collector-contrib:0.145.0) │ │
│ │ │ │
│ │ 接收:OTLP(gRPC/HTTP 兩路) │ │
│ │ 處理:限制糧草、批次傳遞 │ │
│ │ 分發: │ │
│ │ ├── 糧草台帳 (:8889) │ │
│ │ └── 戰報文書庫 (:3100/otlp) │ │
│ └────────────────────────────────┘ │
│ │ │ │
│ ▼ ▼ │
│ ┌──────────────┐ ┌──────────────┐ │
│ │ 糧草台帳 │ │ 戰報文書庫 │ ← 情報儲存 │
│ │ (Prometheus) │ │ (Loki 3.6) │ │
│ │ v2.55.1 │ │ (戰況存錄) │ │
│ │ (:9090) │ │ (:3100) │ │
│ └──────────────┘ └──────────────┘ │
│ │ │ │
│ └─────────┬──────────┘ │
│ ▼ │
│ ┌────────────┐ │
│ │ 大帳沙盤 │ ← 統帥覽圖之所(Grafana) │
│ │ 12.3.3 │ │
│ │ (:3000) │ │
│ └────────────┘ │
└─────────────────────────────────────────────────────────────────┘
情報傳遞路徑
情報種類 | 傳遞路徑 | 儲存之所 | 用途 |
|---|---|---|---|
軍情數報(Metrics) | OTLP → 情報中樞 → 糧草台帳 | Prometheus TSDB | 時序趨勢、消耗分析、告警 |
戰報文書(Logs/Events) | OTLP → 情報中樞 → 戰報文書庫 | Loki chunks | 詳細戰況記錄、折戟追溯 |
軍情二分:數報與戰報
司馬懿言: 情報有二類,各有其用,主公需知其別。
軍情數報(Metrics)
性質:累積計數器,記錄糧草消耗總量
特性:適合趨勢分析、消耗速率計算
存於:糧草台帳(Prometheus)
回報頻率:每 60 秒一次(可用
OTEL_METRIC_EXPORT_INTERVAL加快)
戰報文書(Events/Logs)
性質:結構化戰況記錄,含豐富上下文
特性:包含具體兵器名稱、出征時長、折戟原因
存於:戰報文書庫(Loki)
回報頻率:每 5 秒一次(可用
OTEL_LOGS_EXPORT_INTERVAL調整)
烽火台速建之法
此節由諸葛亮主講。孔明搖動羽扇,微笑道:
孔明言: 仲達所言陣法雖精妙,然主公若欲速見成效,可按亮之三法,依序而行。
第一法:臨陣點火(單次試用)
export CLAUDE_CODE_ENABLE_TELEMETRY=1
export OTEL_METRICS_EXPORTER=otlp
export OTEL_LOGS_EXPORTER=otlp
export OTEL_EXPORTER_OTLP_PROTOCOL=grpc
export OTEL_EXPORTER_OTLP_ENDPOINT=http://localhost:4317
export OTEL_SERVICE_NAME=claude-code
claude
第二法:軍令刻入兵書(永久設定,亮力薦此法)
編輯 ~/.claude/settings.json(主公的兵書):
{
"env": {
"CLAUDE_CODE_ENABLE_TELEMETRY": "1",
"OTEL_EXPORTER_OTLP_ENDPOINT": "http://localhost:4317",
"OTEL_EXPORTER_OTLP_PROTOCOL": "grpc",
"OTEL_SERVICE_NAME": "claude-code",
"OTEL_METRICS_EXPORTER": "otlp",
"OTEL_LOGS_EXPORTER": "otlp"
}
}
第三法:加快斥候回報(偵錯模式)
export CLAUDE_CODE_ENABLE_TELEMETRY=1
export OTEL_METRICS_EXPORTER=console,otlp
export OTEL_LOGS_EXPORTER=console,otlp
export OTEL_METRIC_EXPORT_INTERVAL=5000 # 5秒(預設60秒)
export OTEL_LOGS_EXPORT_INTERVAL=1000 # 1秒(預設5秒)
連環陣法開陣
cd monitoring
docker compose up -d
# 確認五軍就位
docker compose ps
# 探查各軍健康
curl http://localhost:13133 # 情報中樞
curl http://localhost:3100/ready # 戰報文書庫
curl -s http://localhost:3000/api/health | jq . # 大帳沙盤
司馬懿補充: 主公需防一事——連環陣法啟動後,約需等候 60 秒方能在大帳見到第一批軍情數報。此乃正常等候,非陣法有誤。
兵書詳解:settings.json 深度解析
司馬懿接回主講:
本軍兵書解讀
{
"env": {
"CLAUDE_CODE_MAX_OUTPUT_TOKENS": "32000", // 神算一次最多輸出之文字量
"MAX_THINKING_TOKENS": "8000", // 神算思謀之最大用度
"CLAUDE_CODE_EXPERIMENTAL_AGENT_TEAMS": "1", // 啟用多路子軍同時出征
"CLAUDE_CODE_ENABLE_TELEMETRY": "1", // 啟用斥候情報(最關鍵之令)
"OTEL_EXPORTER_OTLP_ENDPOINT": "http://localhost:4317", // 情報中樞位址
"OTEL_EXPORTER_OTLP_PROTOCOL": "grpc", // 驛道傳令協議
"OTEL_SERVICE_NAME": "claude-code", // 本軍番號(戰報文書庫之識別標籤)
"OTEL_METRICS_EXPORTER": "otlp", // 軍情數報之傳送器
"OTEL_LOGS_EXPORTER": "otlp" // 戰報文書之傳送器
}
}
所有軍令旗號完整參考
核心旗號
旗號名稱 | 預設 | 說明 |
|---|---|---|
| 未升(停用) | 必須升旗設為 |
| 未設 |
|
| 未設 |
|
| — |
|
| — | 情報中樞的驛道位址 |
|
| 本軍番號,作為戰報文書庫之 stream label |
行軍調速旗號
旗號名稱 | 預設 | 說明 |
|---|---|---|
|
| 軍情數報回傳間隔(毫秒) |
|
| 戰報文書回傳間隔(毫秒) |
|
| 若糧草台帳需要累積值,改為 |
輜重管制旗號(高基數問題)
旗號名稱 | 預設 | 說明 |
|---|---|---|
|
| 數報中是否附記本場戰役番號 |
|
| 是否附記神算版本代數 |
|
| 是否附記將領識別號 |
⚠️ 仲達提醒:每場戰役(session)均有獨一番號,若台帳時序過多,可令
OTEL_METRICS_INCLUDE_SESSION_ID=false,以減輕糧草台帳之負擔。
密情管制旗號
旗號名稱 | 預設 | 說明 |
|---|---|---|
| 未升(停用) | 設為 |
| 未升(停用) | 設為 |
五軍聯動:監控堆疊元件解析
司馬懿正色道:
臣為主公佈下五軍聯動之陣,缺一不可,各司其職。
第一軍:情報中樞(OTel Collector)
兵書位址:monitoring/otelcol/config.yaml
情報中樞乃整座連環陣法之樞紐,職責三分:
接收斥候回報:同時接收 gRPC(:4317)與 HTTP(:4318)兩路情報
整理情報:
memory_limiter:防止情報堆積壓垮中樞(限制 512MiB)batch:批次整理,每 5 秒 / 1024 筆集中傳送
分發情報:
軍情數報 → 糧草台帳(:8889 供台帳定期抄錄)
戰報文書 → 戰報文書庫(HTTP OTLP)
情報中樞亦自我回報健康狀況(:8888),可透過糧草台帳直接查詢(http://localhost:9090)確認收發量。
第二軍:糧草台帳(Prometheus)
兵書位址:monitoring/prometheus/prometheus.yml
scrape_configs:
- job_name: "claude-code"
scrape_interval: 15s
static_configs:
- targets: ["otelcol:8889"]
糧草台帳每 15 秒從情報中樞抄錄一次軍情數報,存入時序冊(TSDB)。
存糧期限:預設 15 天。如需延長,於 docker-compose.yml 加入:
command:
- "--storage.tsdb.retention.time=90d"
第三軍:戰報文書庫(Loki)
兵書位址:monitoring/loki/loki-config.yaml
戰報文書庫採用 TSDB schema v13(最新一代歸檔法),並開啟結構化密令支援(allow_structured_metadata: true),此乃接收 OTLP 戰報之必要設定。
存檔期限:30 天(retention_period: 720h)
第四軍:大帳沙盤(Grafana)
版本:12.3.3 大帳位址:http://localhost:3000(通關密語:admin / admin)
戰情圖透過自動佈陣(provisioning)載入,並設為大帳首頁:
GF_DASHBOARDS_DEFAULT_HOME_DASHBOARD_PATH=/var/lib/grafana/dashboards/claude-code.json
大帳沙盤導覽
司馬懿引諸將至大帳,指點沙盤:
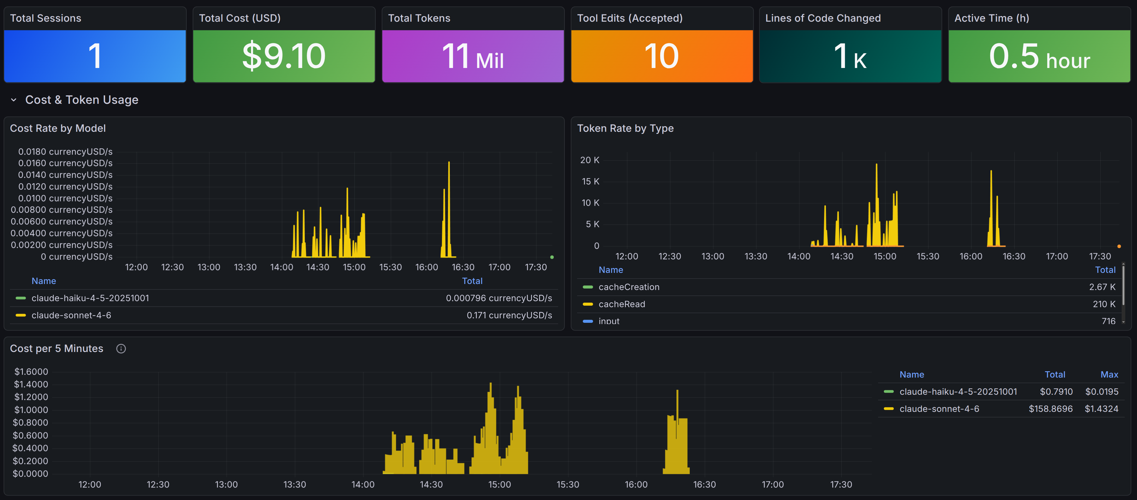
一覽台:戰役總覽(Session Overview)
旗標 | PromQL 軍令 | 說明 |
|---|---|---|
戰役總數(Total Sessions) |
| 共出征幾場戰役 |
軍費消耗(Total Cost) |
| 時間範圍內等效軍費 |
糧草總量(Total Tokens) |
| 糧草總消耗 |
修築工事(Tool Edits Accepted) |
| 主公批准之工事次數 |
出征時長(Active Time) |
| 實際出征小時數 |
糧草軍費圖(Cost & Token Usage)
各路兵馬軍費速率(Cost Rate by Model):各兵種軍費消耗速率,識別哪路兵馬最貴
糧草類型速率(Token Rate by Type):輸入/輸出/糧倉取糧/糧倉存糧之速率趨勢
每五刻軍費(Cost per 5 Minutes):每五分鐘之軍費消耗(條形圖,按兵種分色)— 清楚顯示何時有密集出征,軍令為
sum by (model)(increase(claude_code_cost_usage_USD_total[5m]))糧草類型分佈(Token Distribution,圓餅圖):時間範圍內各類型糧草占比
各路兵馬軍費占比(Cost by Model,圓餅圖):各兵種累積軍費占比
糧倉補給效率(Cache Hit Rate):
取糧 / 總糧草 × 100%,越高表示糧倉調撥越順暢
💡 仲達觀察:糧倉補給效率乃衡量出征前軍令旗號是否穩定之要指。若主公每番出征皆沿用相同旗號,糧倉直接調撥,無需重新清點,軍費節省可觀。
⚠️ 仲達提醒:此軍費數字為「等效 API 費用」而非主公每月繳納之固定月費。Pro / Max 方案按月收費,此數字僅供消耗趨勢參考,無法對應 Settings 中之配額使用百分比。
兵器排行榜(Top 10 Tools)
使用戰報文書庫 LogQL 軍令查詢(tool_result 戰報),資料來自結構化密令,直接 unwrap 取值。
旗標 | 查詢邏輯 | 說明 |
|---|---|---|
出動次數排行 |
| 哪件兵器被調遣最頻繁 |
平均出征時長 |
| 哪件兵器行動最遲,找出效能瓶頸 |
折戟詳情請見下方「戰報文書 → 兵器折戟記錄」,提供比排行榜更完整之逐筆戰況。
戰報文書閱覽(Logs & Events)
戰報 | LogQL 軍令 | 說明 |
|---|---|---|
兵器折戟記錄(Tool Failures) |
| 所有失靈的兵器呼叫 |
傳令出使記錄(API Requests) |
| 所有傳令兵出使詳情 |
兵器出征記錄(Tool Executions) |
| 所有兵器出征完整記錄 |
虎符決策記錄(Permission Decisions) |
| 虎符授予/拒發記錄 |
主公軍令記錄(User Prompts) |
| 主公發令記錄 |
觀圖識機:看到什麼、代表什麼、能做什麼
司馬懿向諸將道: 觀圖非為賞玩,乃為臨陣決策。每處旗標背後,皆有可採取之行動。
一覽台 — 一眼掌握戰役總況
見到… | 代表… | 可下令… |
|---|---|---|
軍費消耗偏高 | 此段時間等效軍費較重 | 對照「每五刻軍費圖」找出哪個時段爆量出征 |
糧草高但軍費低 | 糧倉補給效率高,輸入糧草被有效重用 | 保持現有旗號,勿頻繁收兵重開戰役 |
出征時長遠低於實際工時 | 神算大部分時間在等主公下令 | 此為正常;若出征時長異常高,代表有長時間指令在執行 |
修築工事 = 0 | 神算未實際修改任何工事 | 確認此段時間是否只在對話,而非令神算動手施工 |
糧草軍費圖 — 費用節奏與效率
見到… | 代表… | 可下令… |
|---|---|---|
每五刻軍費出現明顯尖峰 | 那個時段有密集傳令出使(大型任務或多輪對話) | 評估該任務之軍費是否合算,或拆解為更小步驟 |
糧倉補給效率 < 20% | 軍令旗號每次重新清點,未能善用糧倉 | 檢查是否頻繁開新戰役或大幅改動旗號 |
糧倉補給效率 > 60% | 旗號穩定,糧倉大量直接調撥 | 此乃善用之道,繼續保持 |
各路兵馬軍費幾乎全是 Opus | 高費用兵種占比過重 | 評估哪些任務可改調 Sonnet 出征(一般修築、探查任務) |
輸出糧草遠大於輸入糧草 | 神算輸出極多,可能在進行大型生成任務 | 確認輸出是否皆有被利用,勿浪費糧草 |
兵器排行榜 — 兵器使用行為
見到… | 代表… | 可下令… |
|---|---|---|
衝鋒奇兵(Bash)出動遠多於他器 | 大量指令衝鋒,可能在跑測試或建置 | 正常;若平均時長也高,考慮優化指令或加設逾時限制 |
探查細作(Read)次數極高 | 神算頻繁探查,可能在大型兵書庫中反覆搜尋 | 考慮提供更精確的典籍位址,減少大範圍探查 |
子軍統帥(Task)平均時長特別高 | 子軍任務耗時甚長 | 檢查是否有子軍卡陣或任務過於複雜 |
某兵器平均時長異常偏高 | 出征遲緩,可能有逾時或大量回報 | 至「兵器出征記錄」查閱該兵器之具體戰況 |
戰報文書 — 折戟追查第一入口
見到… | 代表… | 可下令… |
|---|---|---|
兵器折戟記錄有條目 | 兵器出征失靈,有折戟原因 | 展開戰報查看 |
傳令出使中 | 傳令兵往返耗時,可能是兵種過載或驛道壅塞 | 查看 |
虎符決策有「拒發」記錄 | 主公或守衛拒絕了某件兵器出征 | 確認是否為預期中的攔截,或需調整授權設定 |
主公軍令中 | 主公下達了極長之軍令 | 長軍令消耗更多輸入糧草;考慮分段或精簡措辭 |
軍情數報完整冊(所有 Metrics)
司馬懿取出台帳典籍,逐一說明:
指標命名轉換規則
糧草台帳(Prometheus)中,指標名稱由 . 轉換為 _:
OTel 原名 | Prometheus 台帳名稱 |
|---|---|
|
|
|
|
|
|
|
|
|
|
|
|
|
|
|
|
各指標可用維度(Labels)
claude_code_cost_usage_USD_total
└── 維度:model(兵種)、session_id(戰役番號)、user_account_uuid(將領號)...
claude_code_token_usage_tokens_total
└── 維度:type (input|output|cacheRead|cacheCreation)、model、session_id...
claude_code_lines_of_code_count_total
└── 維度:type (added|removed)、session_id...
claude_code_code_edit_tool_decision_total
└── 維度:tool_name (Edit|Write|NotebookEdit)、decision (accept|reject)、
source (config|hook|user_permanent|user_temporary|user_abort|user_reject)、
language (TypeScript|Python|...|unknown)
claude_code_active_time_seconds_total
└── 維度:type (user|cli)、session_id...
常用台帳查詢範例
# 今日軍費消耗
sum(increase(claude_code_cost_usage_USD_total[24h]))
# 按兵種分組的軍費速率
sum by (model)(rate(claude_code_cost_usage_USD_total[$__rate_interval]))
# 糧倉補給效率(節省軍費的關鍵指標)
100 * sum(increase(claude_code_token_usage_tokens_total{type="cacheRead"}[24h]))
/ sum(increase(claude_code_token_usage_tokens_total[24h]))
# 工事淨新增行數
sum(increase(claude_code_lines_of_code_count_total{type="added"}[24h]))
- sum(increase(claude_code_lines_of_code_count_total{type="removed"}[24h]))
# TypeScript 工事的修築核准率
sum(rate(claude_code_code_edit_tool_decision_total{language="TypeScript",decision="accept"}[$__rate_interval]))
/ sum(rate(claude_code_code_edit_tool_decision_total{language="TypeScript"}[$__rate_interval]))
# 每場戰役的平均軍費
sum(increase(claude_code_cost_usage_USD_total[$__range]))
/ count(count by (session_id)(claude_code_active_time_seconds_total))
戰報文書總錄(所有 Events)
軍令追蹤:prompt.id 關聯之法
司馬懿道: 每次主公下令,神算可能出動多路人馬。透過 prompt.id 可追蹤一道軍令觸發的完整行軍鏈路:
主公軍令 (prompt.id: "abc-123")
└── 傳令出使 (prompt.id: "abc-123")
└── 傳令出使 (prompt.id: "abc-123") ← 同一道令可能多次傳令
└── 衝鋒奇兵出征 (prompt.id: "abc-123")
└── 探查細作出征 (prompt.id: "abc-123")
└── 修築工事出征 (prompt.id: "abc-123")
└── 虎符決策 (prompt.id: "abc-123")
查詢特定軍令之完整行軍記錄:
{service_name="claude-code"} | json | prompt_id = "你的-prompt-id"
各類戰報詳細欄位
user_prompt(主公軍令)
{
"event.name": "user_prompt",
"event.timestamp": "2025-01-15T10:30:00Z",
"event.sequence": 1,
"prompt_length": 256,
"prompt": "<僅在 OTEL_LOG_USER_PROMPTS=1 時才錄入原話>"
}
api_request(傳令出使)
{
"event.name": "api_request",
"model": "claude-sonnet-4-6",
"cost_usd": 0.00145,
"duration_ms": 3200,
"input_tokens": 12500,
"output_tokens": 850,
"cache_read_tokens": 11000,
"cache_creation_tokens": 1500,
"speed": "normal"
}
tool_result(兵器出征結果)
{
"event.name": "tool_result",
"tool_name": "Bash",
"success": "true",
"duration_ms": 450,
"tool_result_size_bytes": 2048,
"decision_type": "accept",
"decision_source": "config",
"tool_parameters": "{\"bash_command\":\"npm test\",\"timeout\":120000}"
}
tool_decision(虎符授決)
{
"event.name": "tool_decision",
"tool_name": "Edit",
"decision": "accept",
"source": "user_permanent"
}
api_error(傳令失利)
{
"event.name": "api_error",
"model": "claude-sonnet-4-6",
"error": "Rate limit exceeded",
"status_code": "429",
"duration_ms": 500,
"attempt": 2,
"speed": "normal"
}
奇兵五策:進階應用場景
司馬懿獻上五策奇謀:
第一策:識別最拖沓之兵器
# 找出平均出征時長最久的兵器
topk(10,
sum by (tool_name)(
sum_over_time(
{service_name="claude-code"} | event_name=`tool_result` | json
| unwrap duration_ms | __error__="" [24h]
)
) /
sum by (tool_name)(
count_over_time(
{service_name="claude-code"} | event_name=`tool_result` [24h]
)
)
)
第二策:察看衝鋒奇兵之動向
# 查看所有衝鋒指令(需 tool_parameters 中有 bash_command)
{service_name="claude-code"}
| event_name=`tool_result`
| tool_name=`Bash`
| json
| line_format "{{.tool_parameters}}"
第三策:衡量出征效率(每時辰產出)
# 每時辰新修工事行數
sum(rate(claude_code_lines_of_code_count_total{type="added"}[1h])) * 3600
# 每時辰插旗(commit)次數
sum(rate(claude_code_commit_count_total[1h])) * 3600
第四策:異常軍費告警(大帳預警)
在大帳沙盤中設定告警旗號:
# 當一個時辰軍費超過五金時觸發警報
sum(increase(claude_code_cost_usage_USD_total[1h])) > 5
第五策:兵種選用最佳化
# 各兵種「每單位糧草之軍費」效率比較
sum by (model)(rate(claude_code_cost_usage_USD_total[$__rate_interval]))
/
sum by (model)(rate(claude_code_token_usage_tokens_total[$__rate_interval]))
度支算糧:ROI 衡量與成本分析
司馬懿掐指算道:
戰力量化之道
指標 | 衡量方式 | PromQL 軍令 |
|---|---|---|
工事產出速率 | 每時辰新修行數 |
|
插旗頻率 | Commit / PR 頻率 |
|
兵器效率 | 工事核准率 |
|
糧倉節省 | 糧倉補給命中節省費用 |
|
糧草管控四訣
每日告警:設定大帳預警,當單日軍費超出預算即鳴金示警
兵種選用:Opus 4.6 費用約為 Sonnet 4.6 之十五倍,確認是否調用了正確兵種
糧倉優化:軍令旗號越穩定,糧倉補給效率越高,可節省九成糧倉部分之費用
戰役時長:久戰不收兵,context 越積越大,軍費越高;適時鳴金收兵重整,可節省消耗
月度軍費戰報(PromQL)
# 本月總軍費
sum(increase(claude_code_cost_usage_USD_total[30d]))
# 本月 vs 上月軍費環比
sum(increase(claude_code_cost_usage_USD_total[30d]))
/ sum(increase(claude_code_cost_usage_USD_total[30d] offset 30d))
諸侯聯盟:多人團隊監控
司馬懿謀劃多路諸侯協同之策:
以旗號區別各路人馬
# 於各將領的兵書中設定所屬陣營
export OTEL_RESOURCE_ATTRIBUTES="department=engineering,team.id=platform,cost_center=eng-123"
按將領分組之軍費查詢
# 各將領之軍費分佈
sum by (user_account_uuid)(increase(claude_code_cost_usage_USD_total[7d]))
# 各將領糧草消耗排行(前十名)
topk(10,
sum by (user_account_uuid)(
increase(claude_code_token_usage_tokens_total[7d])
)
)
主帥統一部署:管理員集中設定
於 /etc/claude/settings.json(主帥令冊)中統一部署:
{
"env": {
"CLAUDE_CODE_ENABLE_TELEMETRY": "1",
"OTEL_METRICS_EXPORTER": "otlp",
"OTEL_LOGS_EXPORTER": "otlp",
"OTEL_EXPORTER_OTLP_PROTOCOL": "grpc",
"OTEL_EXPORTER_OTLP_ENDPOINT": "http://collector.company.com:4317",
"OTEL_EXPORTER_OTLP_HEADERS": "Authorization=Bearer company-token"
}
}
📝 主帥令冊之優先度高於各將領自設兵書,無法被覆蓋。
陣前排難:常見問題排除
司馬懿終末叮嚀:
主公,圖表雖美,然「觀圖」之後的「決策」才是勝負關鍵。臣已將這些陣法圖示融入秘錄之中,建議主公下一步可執行以下軍令:
司馬懿沉聲道: 主公需防以下陣前之亂,臣逐一列出破解之法。
亂象一:大帳沙盤無任何軍情數報
診斷步驟:
# 1. 確認情報中樞正在接收斥候回報
docker compose logs otelcol --tail=50
# 2. 確認糧草台帳之抄錄目標狀態
curl -s http://localhost:9090/api/v1/targets | jq '.data.activeTargets[] | {job: .labels.job, health: .health}'
# 3. 直接查閱情報中樞匯出之數報
curl -s http://localhost:8889/metrics | grep claude_code | head -20
# 4. 確認虎符旗號已升起
claude --version # 並在啟動前 echo $CLAUDE_CODE_ENABLE_TELEMETRY
常見原因:
CLAUDE_CODE_ENABLE_TELEMETRY旗號未升或不在正確的營帳(shell)中情報中樞驛道(4317)未開放
糧草台帳尚未完成首次抄錄(等候 >30 秒)
亂象二:戰報文書庫無任何戰報
# 1. 確認戰報文書庫已就緒
curl http://localhost:3100/ready
# 2. 查詢庫中是否有任何存檔
curl -G -s "http://localhost:3100/loki/api/v1/query" \
--data-urlencode 'query={service_name="claude-code"}' \
--data-urlencode 'limit=5' | jq .
# 3. 若無存檔,確認情報中樞之戰報管道
docker compose logs otelcol | grep -i "loki\|log"
戰報分類過濾問題:
若 event_name 存於戰報正文而非標籤,需改用:
# 原本(不可用)
{service_name="claude-code"} | event_name=`tool_result`
# 改為 JSON 解讀
{service_name="claude-code"} | json | event_name = "tool_result"
密情守則:安全性與隱私考量
司馬懿正色叮囑: 情報雖重要,洩密亦是大患,主公需知以下密情守則。
預設隱私防護
臥龍神算之遙測,預設已做以下防護:
情報種類 | 預設處置 | 啟用方式 |
|---|---|---|
主公原話完整內容 | 不錄入,只記錄字數 |
|
軍需官(MCP server)名稱 | 不錄入 |
|
奇術(Skill)名目 | 不錄入 |
|
原始工事內容(程式碼) | 永不錄入 | 無法啟用 |
衝鋒指令(含參數) | 錄入 | 可在後端過濾 |
潛在密情外洩之處
tool_result 戰報之 tool_parameters 欄位含衝鋒指令,可能含有:
密語(若直接寫在指令中)
金鑰令牌
典籍路徑(可能洩露大本營之目錄結構)
建議:在情報中樞中加入 attributes 處理器遮蔽敏感欄位:
processors:
attributes:
actions:
- key: tool_parameters
action: delete # 或使用 update + 遮罩
本地陣法 vs 遠端傳送
本連環陣法完全在大本營運行,無任何情報傳送至外部勢力。
若要傳送至雲端(如 Grafana Cloud、Datadog 等外藩),請確認:
驛道加密(TLS/HTTPS)
認證虎符(
OTEL_EXPORTER_OTLP_HEADERS設定 Bearer token)情報存留政策符合軍規
延伸兵書
兵書版本:2026-02-19 | 主述:司馬懿(仲達)、諸葛亮(孔明)| 由 /sanguo-rewrite 奇術生成





